Warning: Undefined variable $custom_header_params in /home/mk05money/money-info-777333.com/public_html/wp-content/themes/houou/functions.php on line 37
【相場】さらに円安が進み1ドル148円台後半に 米債利回り上昇で金は一服 | サラリーマン力向上まとめサイト
X

【相場】さらに円安が進み1ドル148円台後半に 米債利回り上昇で金は一服

1: 以下名無しさんに代わりまして管理人がお伝えします 1848/01/24(?)00:00:00 ID:money_soku

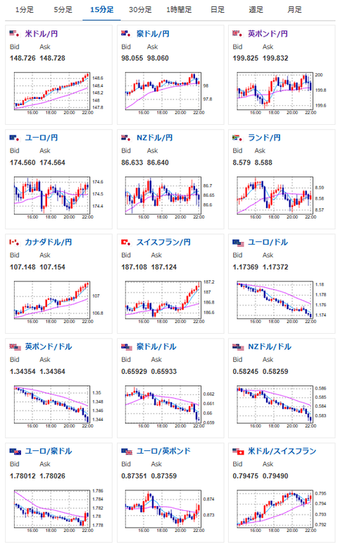
2025年09月24日22時17分取得:

1個前の相場記事はこちら:

【相場】日経平均プラテンして過去最高値更新 円安、金高も進行

朝の相場記事はこちら:

【為替相場】ドル円は方向感なく147円台後半を推移 パウエル氏発言も特に変化なし
1001: 以下名無しさんに代わりまして管理人がお伝えします 1848/01/24(?)00:00:00 ID:money_soku

 一貫してドル買いの動きが続いているお!
 現在1ドル148.7円あたり。
 ユーロはドイツのIFOが弱かったことで少し売りが入ったけれど、相変わらず円の弱さのほうが意識されている印象だお。

document.getElementById(‘kznott2frame’).onload = function() {
try {
const contentHeight = this.contentWindow.document.body.scrollHeight;
this.height = contentHeight;
} catch (e) {
console.error(“error”);
}
};

続きを読む
Source: 稼げるまとめ速報

masakatsu7733:
Related Post