Warning: Undefined variable $custom_header_params in /home/mk05money/money-info-777333.com/public_html/wp-content/themes/houou/functions.php on line 37
【相場】まもなく日本市場クローズ ドル円は144円手前 仮想通貨上昇中 | サラリーマン力向上まとめサイト
X

【相場】まもなく日本市場クローズ ドル円は144円手前 仮想通貨上昇中

1: 以下名無しさんに代わりまして管理人がお伝えします 1848/01/24(?)00:00:00 ID:money_soku

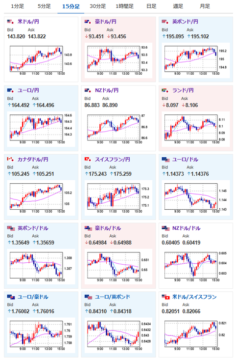
2025年06月06日15時06分取得:

朝の記事:【為替相場】トランプ氏電話会談後の1ドル144円付近からは上値を伸ばせず円高へ押し戻される 1ドル143円半ば推移 トランプ氏、マスク氏との関係悪化で仮想通貨政策に影響との噂も
昼の記事:【相場】ドル円は朝の指標通りに円安へ 1ドル143円台後半 144円前半の抵抗抜けには材料不足か 仮想通貨もやや反発し上昇

1001: 以下名無しさんに代わりまして管理人がお伝えします 1848/01/24(?)00:00:00 ID:money_soku

 朝の記事、昼の記事に書いた通りでドル円や仮想通貨各種のロングをトレーリングで追いかけ中だお。
 今のところ特に目立った材料はなし。
 まもなく日本市場がクローズして欧州市場がオープンするので、市場の切り替わりによる流れの変化に注意だお。
 今のところファンダやテクニカルに反した動きはなし。
 米雇用統計の内容が漏れているような様子はないお。

やる夫より:ニュース速報TwitterList、情報収集先などの記事だお
やる夫の投資情報収集先あれこれ(2025年04月10日速報twitterlist更新)
管理人のTwitterでも相場に関して出来る限りお答えしますとのこと
xmにて入金倍増キャンペーン開催とのこと

続きを読む
Source: 稼げるまとめ速報

masakatsu7733:
Related Post