Warning: Undefined variable $custom_header_params in /home/mk05money/money-info-777333.com/public_html/wp-content/themes/houou/functions.php on line 37
【相場】ジリジリと円売りが進み再度1ドル156円台へ | サラリーマン力向上まとめサイト
X

【相場】ジリジリと円売りが進み再度1ドル156円台へ

1: 以下名無しさんに代わりまして管理人がお伝えします 1848/01/24(?)00:00:00 ID:money_soku

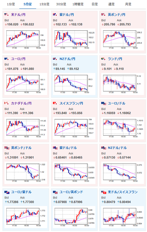
2025年12月02日19時56分取得:

1001: 以下名無しさんに代わりまして管理人がお伝えします 1848/01/24(?)00:00:00 ID:money_soku

 OECDの発表や欧州HICP発表により、少しクロス円では円高の動きが出ているけれど、全体的には円売りの動きが強め。
 ドル円が1ドル156円台、ユーロ円は181円台となったお。

document.getElementById(‘kznott2frame’).onload = function() {
try {
const contentHeight = this.contentWindow.document.body.scrollHeight;
this.height = contentHeight;
} catch (e) {
console.error(“error”);
}
};

続きを読む
Source: 稼げるまとめ速報

masakatsu7733:
Related Post