Warning: Undefined variable $custom_header_params in /home/mk05money/money-info-777333.com/public_html/wp-content/themes/houou/functions.php on line 37
【相場】ドル円は大きなボラで上下しつつジワジワと円高に ただし方向感はあまりなし 大きな流れはドル安か | サラリーマン力向上まとめサイト
X

【相場】ドル円は大きなボラで上下しつつジワジワと円高に ただし方向感はあまりなし 大きな流れはドル安か

1: 以下名無しさんに代わりまして管理人がお伝えします 1848/01/24(?)00:00:00 ID:money_soku

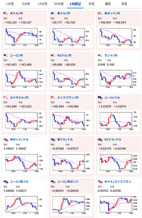
2022年11月29日16時31分取得:

1001: 以下名無しさんに代わりまして管理人がお伝えします 1848/01/24(?)00:00:00 ID:money_soku

 今日も相変わらず大きなボラが続いているお。
 今のところこれといった決め手になるようなファンダ材料は無し。
 やはり大きい材料は明日のADP、パウエルFRB議長発言かなと。
 OPEC減産期待が広がり始めており、原油価格はかなり持ち直してきているお。

続きを読む
Source: 稼げるまとめ速報

masakatsu7733:
Related Post