Warning: Undefined variable $custom_header_params in /home/mk05money/money-info-777333.com/public_html/wp-content/themes/houou/functions.php on line 37
【相場】中東情勢は特に材料なし EUは米国と英国型貿易協定を検討との報道 円売り、ユーロ、ポンド買いなど続きドル円、クロス円共に円安に伸びる | サラリーマン力向上まとめサイト
X

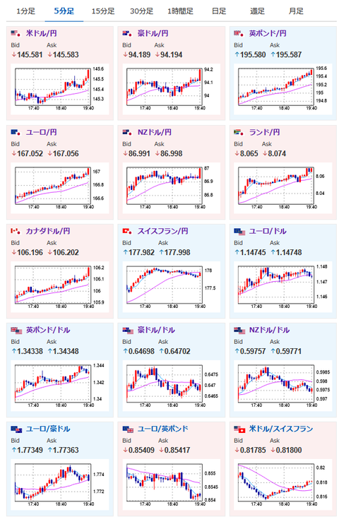
【相場】中東情勢は特に材料なし EUは米国と英国型貿易協定を検討との報道 円売り、ユーロ、ポンド買いなど続きドル円、クロス円共に円安に伸びる

1: 以下名無しさんに代わりまして管理人がお伝えします 1848/01/24(?)00:00:00 ID:money_soku

2025年06月19日19時46分取得:


https://platform.twitter.com/widgets.js


https://platform.twitter.com/widgets.js

管理人追記はここから↓:

https://platform.twitter.com/widgets.js

1001: 以下名無しさんに代わりまして管理人がお伝えします 1848/01/24(?)00:00:00 ID:money_soku

 中東情勢では特に目立った材料なし。
 ただイランのアラグチ外相はハメネイ氏の発言とは違って、米国や欧州との会談を取り付けている模様。
 アラグチ氏は20日にもジュネーブで欧州代表団と会談するみたいだお。
 本日米国市場はお休みだけれど、中東では何が起きるかわからず緊張は継続中だお。

やる夫より:ニュース速報TwitterList、情報収集先などの記事だお
やる夫の投資情報収集先あれこれ(2025年04月10日速報twitterlist更新)
管理人のTwitterでも相場に関して出来る限りお答えしますとのこと
xmにて入金倍増キャンペーン開催とのこと

//platform.twitter.com/widgets.js
続きを読む
Source: 稼げるまとめ速報

masakatsu7733:
Related Post