Warning: Undefined variable $custom_header_params in /home/mk05money/money-info-777333.com/public_html/wp-content/themes/houou/functions.php on line 37
【相場】円売りが続き1ドル129円台後半に 欧州勢参加で | サラリーマン力向上まとめサイト
X

【相場】円売りが続き1ドル129円台後半に 欧州勢参加で

1: 以下名無しさんに代わりまして管理人がお伝えします 1848/01/24(?)00:00:00 ID:money_soku

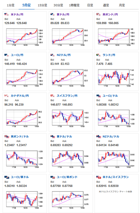
2023年01月20日19時11分取得:

1001: 以下名無しさんに代わりまして管理人がお伝えします 1848/01/24(?)00:00:00 ID:money_soku

 特に大きな材料は出ていないけれどグングン円安に伸びているお。
 管理人が調整しそうなラインとして131後半というのを出していたけれど、それに合わせた調整かお?
 現在1ドル129円台後半までやってきたところだお。

続きを読む
Source: 稼げるまとめ速報

masakatsu7733:
Related Post