Warning: Undefined variable $custom_header_params in /home/mk05money/money-info-777333.com/public_html/wp-content/themes/houou/functions.php on line 37
【相場】利確押し目か ドル円は一旦146円台後半、ユーロ円は172円割れ | サラリーマン力向上まとめサイト
X

【相場】利確押し目か ドル円は一旦146円台後半、ユーロ円は172円割れ

1: 以下名無しさんに代わりまして管理人がお伝えします 1848/01/24(?)00:00:00 ID:money_soku

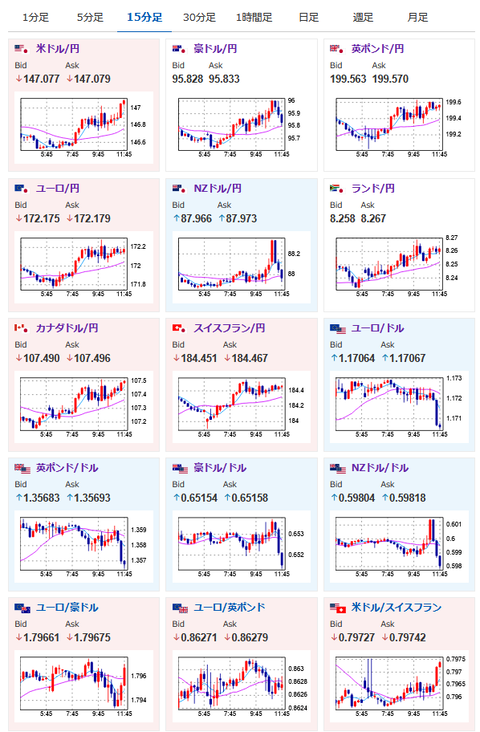
2025年07月09日17時09分取得:

1001: 以下名無しさんに代わりまして管理人がお伝えします 1848/01/24(?)00:00:00 ID:money_soku

 特になにかリスク回避が必要そうな材料が出たわけでもなく、円高の動きとなっているお。
 米債利回り低下でドル売り押し目かなと思うお。

/adframe/assets/index.js

続きを読む
Source: 稼げるまとめ速報

masakatsu7733:
Related Post