Warning: Undefined variable $custom_header_params in /home/mk05money/money-info-777333.com/public_html/wp-content/themes/houou/functions.php on line 37
【相場】大きな材料はなく1ドル141円台半ばでの推移 米株先物 仮想通貨など伸びる | サラリーマン力向上まとめサイト
X

【相場】大きな材料はなく1ドル141円台半ばでの推移 米株先物 仮想通貨など伸びる

1: 以下名無しさんに代わりまして管理人がお伝えします 1848/01/24(?)00:00:00 ID:money_soku

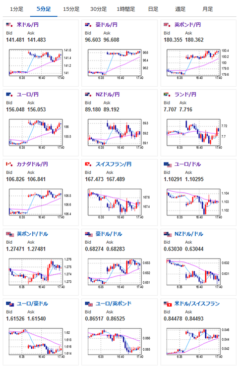
2024年01月02日17時43分取得:

1001: 以下名無しさんに代わりまして管理人がお伝えします 1848/01/24(?)00:00:00 ID:money_soku

 今のところ特に目立った材料無し。
 ビットコインはEF承認期待が高まっているようでどんどん価格が上昇してきているお。

続きを読む
Source: 稼げるまとめ速報

masakatsu7733:
Related Post