Warning: Undefined variable $custom_header_params in /home/mk05money/money-info-777333.com/public_html/wp-content/themes/houou/functions.php on line 37
【相場】市場予想より強いISM非製造業で米緊急利下げ可能性低下 1ドル143円台半ばまで戻す 日経先物も2000円超上昇し明日は反発見込み | サラリーマン力向上まとめサイト
X

【相場】市場予想より強いISM非製造業で米緊急利下げ可能性低下 1ドル143円台半ばまで戻す 日経先物も2000円超上昇し明日は反発見込み

1: 以下名無しさんに代わりまして管理人がお伝えします 1848/01/24(?)00:00:00 ID:money_soku

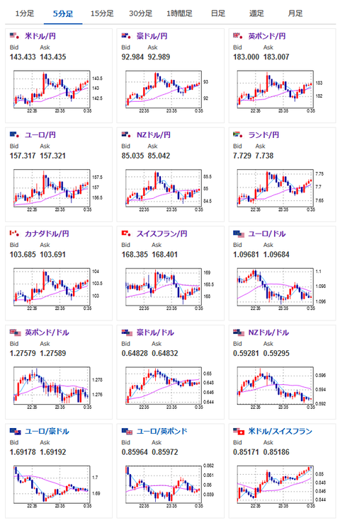
2024年08月06日00時40分取得:

1001: 以下名無しさんに代わりまして管理人がお伝えします 1848/01/24(?)00:00:00 ID:money_soku

 ISM非製造業景気指数が市場予想より強く51.4と景気拡大を示したことによりドルが再び買い戻され143円台半ば。
 ただ大幅に戻すほどの強さはない感じだお。
 FedWatchによると次回米利下げは50bpとの予想が88%となっているのだけれど、今後FRBメンバーからどんな発言が出て来るか気になるところ。
参考ソース:https://www.cmegroup.com/ja/markets/interest-rates/cme-fedwatch-tool.html
 一部では75bp利下げとの極端な意見も出て来ているお。

やる夫より:ニュース速報TwitterList、情報収集先などの記事だお
やる夫の投資情報収集先あれこれ(2024年05月19日update)
管理人のTwitterでも相場に関して出来る限りお答えしますとのこと

続きを読む
Source: 稼げるまとめ速報

masakatsu7733:
Related Post