Warning: Undefined variable $custom_header_params in /home/mk05money/money-info-777333.com/public_html/wp-content/themes/houou/functions.php on line 37
【相場】後場も円買いで150円台前半の推移 日本の経済指標は軒並み悪く欧州市場で流れ変わるか 日経平均、ビットコインは続伸 | サラリーマン力向上まとめサイト
X

【相場】後場も円買いで150円台前半の推移 日本の経済指標は軒並み悪く欧州市場で流れ変わるか 日経平均、ビットコインは続伸

1: 以下名無しさんに代わりまして管理人がお伝えします 1848/01/24(?)00:00:00 ID:money_soku

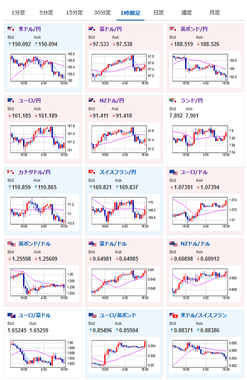
2024年02月15日16時33分取得:

朝の記事、市場分析及びスケジュールはこちら:【為替相場】グールズビー・シカゴ連銀総裁発言により米市場ではわずかにドル売りか 1ドル150円台半ばの動き ビットコインは資金流入で強い 原油在庫積み増しで原油価格下落

【日本】
GDP速報値
前期比:
結果 -0.1% 予想 0.4% 前回 -0.8%(-0.7%から修正)
前期比年率:
結果 -0.4% 予想 1.4% 前回 -3.3%(-2.9%から修正)

鉱工業生産
前年比:
結果 -1.0% 予想 -0.7% 前回 -0.7%
前月比:
結果 1.4% 予想 1.8% 前回 1.8%

設備稼働率
結果 -0.1% 前回 0.3%

【豪州】
雇用統計(1月)
雇用者数:
結果 0.05万人 予想 3.27万人 前回 -6.27万人(-6.51万人から修正)
失業率:
結果 4.1% 予想 4.0% 前回 3.9%

【英国】

GDP(前期比)
結果 -0.3% 予想 -0.1% 前回 -0.1%


https://platform.twitter.com/widgets.js


https://platform.twitter.com/widgets.js

1001: 以下名無しさんに代わりまして管理人がお伝えします 1848/01/24(?)00:00:00 ID:money_soku

 GDPも設備稼働率も鉱工業生産もアカン感じだお。
 ただ豪州も雇用者数が予想を下回る数字、英国は2期連続GDP悪化でテクニカル・リセッション入りだお。
 このことから英国は流石に利下げで調整を行ってくるかとの思惑が膨らみポンドが売られ気味。
 円は日本市場では買われっぱなしだったけれど、欧州市場で少しずつ盛り返してきているお。

やる夫より:為替に関する情報収集先など
管理人のTwitterでも出来る限りご返信いたしますとのことだお
やる夫の投資情報収集先あれこれ(2024年02月11日update)
xmの入金額倍増キャンペーンがスタートしたみたいだお

//platform.twitter.com/widgets.js
続きを読む
Source: 稼げるまとめ速報

masakatsu7733:
Related Post