Warning: Undefined variable $custom_header_params in /home/mk05money/money-info-777333.com/public_html/wp-content/themes/houou/functions.php on line 37
【相場】方向感のない動き 株価は下落気味 1ドル143円割れギリギリ | サラリーマン力向上まとめサイト
X

【相場】方向感のない動き 株価は下落気味 1ドル143円割れギリギリ

1: 以下名無しさんに代わりまして管理人がお伝えします 1848/01/24(?)00:00:00 ID:money_soku

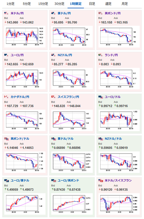
2022年09月16日20時53分取得:

1001: 以下名無しさんに代わりまして管理人がお伝えします 1848/01/24(?)00:00:00 ID:money_soku

 ニュースをざっくりと追いかけているけれど、特に目新しい材料は出ておらずだお。
 各国景気悪化懸念が強まってきており、景気のマシなほうな通貨を購入するような動きもちらほらと。
 ただやはり大きな流れは利上げと引き締め次第かなと思うお。

続きを読む
Source: 稼げるまとめ速報

masakatsu7733:
Related Post