Warning: Undefined variable $custom_header_params in /home/mk05money/money-info-777333.com/public_html/wp-content/themes/houou/functions.php on line 37
【相場】日本市場が引けてドル売り円売りの動き 特に材料見当たらず 仮想通貨は順調に伸びる 株買い、金売りの動き | サラリーマン力向上まとめサイト
X

【相場】日本市場が引けてドル売り円売りの動き 特に材料見当たらず 仮想通貨は順調に伸びる 株買い、金売りの動き

1: 以下名無しさんに代わりまして管理人がお伝えします 1848/01/24(?)00:00:00 ID:money_soku

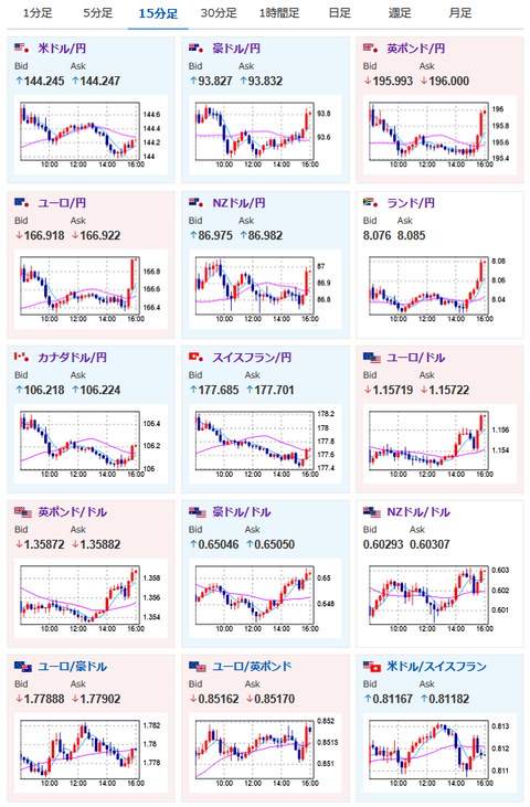
2025年06月16日16時02分取得:

日本市場で出た重要材料:

トランプ米大統領
・米国は引き続きイスラエルを支持、決着させるべき時が来ている
・イスラエル・イラン紛争に関与する可能性がある
・イランと粘り強く交渉を続けている。間もなく平和が訪れる
・イランとイスラエルの間で平和が実現する日は近い!

イスラエルーイラン情勢
・アイアンドームが破られ商都テルアビブで73人死傷
・今のところ戦闘が収まる様子はなし

1001: 以下名無しさんに代わりまして管理人がお伝えします 1848/01/24(?)00:00:00 ID:money_soku

 欧州勢参加でドル売り、円売りの動き。
 特に円は弱めで弱いドルの動きに打ち勝っている状況だお。
 リスク選好の動きは続いていて株買い、金売り、原油売り、仮想通貨買いな模様。
 こちらは特に日本市場から変化は出ていないお。

やる夫より:ニュース速報TwitterList、情報収集先などの記事だお
やる夫の投資情報収集先あれこれ(2025年04月10日速報twitterlist更新)
管理人のTwitterでも相場に関して出来る限りお答えしますとのこと
xmにて入金倍増キャンペーン開催とのこと

続きを読む
Source: 稼げるまとめ速報

masakatsu7733:
Related Post