Warning: Undefined variable $custom_header_params in /home/mk05money/money-info-777333.com/public_html/wp-content/themes/houou/functions.php on line 37
【相場】日本市場にていくつか円買い材料が出るも最終的にトランプ氏の関税圧が強くドル買い 1ドル156円目前 仮想通貨も上昇へ | サラリーマン力向上まとめサイト
X

【相場】日本市場にていくつか円買い材料が出るも最終的にトランプ氏の関税圧が強くドル買い 1ドル156円目前 仮想通貨も上昇へ

1: 以下名無しさんに代わりまして管理人がお伝えします 1848/01/24(?)00:00:00 ID:money_soku

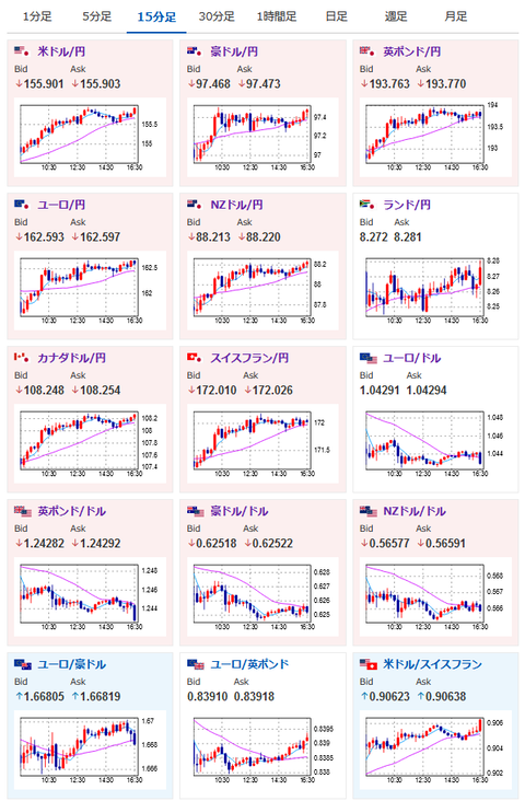
2025年01月28日16時44分取得:

直近の相場記事はこちら:
2025年01月27日23時37分
【相場】為替、仮想通貨は一旦下げ止まりか NASDAQ3%超下げ NVIDIA12%超下げ 24時00分の新築住宅にも注意

2025年01月28日10時10分
【為替相場】トランプ氏、ベッセント氏の関税発言でドル高 1ドル155円台前半へ 日経平均を支える動きに ただしDeekSeekショックでAI、半導体銘柄に大打撃

円買い材料:

https://platform.twitter.com/widgets.js


https://platform.twitter.com/widgets.js


https://platform.twitter.com/widgets.js

1001: 以下名無しさんに代わりまして管理人がお伝えします 1848/01/24(?)00:00:00 ID:money_soku

 朝の記事でも予想していた通り、しっかりドル円ロングに利益がのってきたお!
 一応このあたりが昨日の上値かつ欧州市場への切り替わり、そして19時からDeepSeekの発表と続くので、流れが変わる可能性には注意しておきたいお。

やる夫より:ニュース速報TwitterList、情報収集先などの記事だお
やる夫の投資情報収集先あれこれ(2024年10月02日update)
管理人のTwitterでも相場に関して出来る限りお答えしますとのこと
xmにておみくじ最大5000ドルキャンペーンが開始されたみたいだお

//platform.twitter.com/widgets.js
続きを読む
Source: 稼げるまとめ速報

masakatsu7733:
Related Post