Warning: Undefined variable $custom_header_params in /home/mk05money/money-info-777333.com/public_html/wp-content/themes/houou/functions.php on line 37
【相場】日本市場はわずかにドル買いの動き 1ドル130円台前半 材料待ちで大きくは動かず | サラリーマン力向上まとめサイト
X

【相場】日本市場はわずかにドル買いの動き 1ドル130円台前半 材料待ちで大きくは動かず

1: 以下名無しさんに代わりまして管理人がお伝えします 1848/01/24(?)00:00:00 ID:money_soku

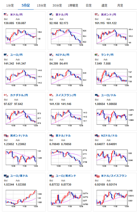
2023年01月30日12時09分取得:

1001: 以下名無しさんに代わりまして管理人がお伝えします 1848/01/24(?)00:00:00 ID:money_soku

 うーん、特にそれっぽい材料は無しでレンジの動きかなという感じだお。
 1ドル130円台前半、金は今後に期待、原油はどっちずかず、株価も今一つという感じ。
 米株高の影響は受けてはいるのだけれどね。

続きを読む
Source: 稼げるまとめ速報

masakatsu7733:
Related Post