Warning: Undefined variable $custom_header_params in /home/mk05money/money-info-777333.com/public_html/wp-content/themes/houou/functions.php on line 37
【相場】日経平均下落に伴い円高が進行 特に目立った材料はなく日経平均下落によるリスク回避かとの意見も | サラリーマン力向上まとめサイト
X

【相場】日経平均下落に伴い円高が進行 特に目立った材料はなく日経平均下落によるリスク回避かとの意見も

1: 以下名無しさんに代わりまして管理人がお伝えします 1848/01/24(?)00:00:00 ID:money_soku

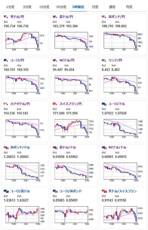
2024年05月30日15時48分取得:

1001: 以下名無しさんに代わりまして管理人がお伝えします 1848/01/24(?)00:00:00 ID:money_soku

 特に目立った材料なくこの円高は結構痛いお。
 経済指標、要人発言共に何も出ておらず、日経平均の大幅下落や債券利回り上昇、月末リバランスが合わさってこういう動きをしているのかな?と思うお。

やる夫より:ニュース速報TwitterList、情報収集先などの記事だお
やる夫の投資情報収集先あれこれ(2024年05月19日update)
管理人のTwitterでも相場に関して出来る限りお答えしますとのこと

続きを読む
Source: 稼げるまとめ速報

masakatsu7733:
Related Post