Warning: Undefined variable $custom_header_params in /home/mk05money/money-info-777333.com/public_html/wp-content/themes/houou/functions.php on line 37
【相場】日銀利上げ期待は高まらず徐々に円安で再度154円台へ 日経平均も上値をさらに押し上げる | サラリーマン力向上まとめサイト
X

【相場】日銀利上げ期待は高まらず徐々に円安で再度154円台へ 日経平均も上値をさらに押し上げる

1: 以下名無しさんに代わりまして管理人がお伝えします 1848/01/24(?)00:00:00 ID:money_soku

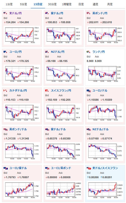
2025年10月31日16時09分取得:

1001: 以下名無しさんに代わりまして管理人がお伝えします 1848/01/24(?)00:00:00 ID:money_soku

 朝の記事に書いた通り、東京都区CPIによる利上げ期待や片山財務大臣の口先介入の影響は徐々に収まり、円安の動きへ回帰。
 ドル円は154円台前半の推移に戻したお。
 また日経平均もさらに上値を伸ばしており、安定して強い動きとなっているお。(関連記事1)

document.getElementById(‘kznott2frame’).onload = function() {
try {
const contentHeight = this.contentWindow.document.body.scrollHeight;
this.height = contentHeight;
} catch (e) {
console.error(“error”);
}
};

続きを読む
Source: 稼げるまとめ速報

masakatsu7733:
Related Post