Warning: Undefined variable $custom_header_params in /home/mk05money/money-info-777333.com/public_html/wp-content/themes/houou/functions.php on line 37
【相場】植田日銀総裁と石破首相が金融経済動向に関して会談 利上げ期待が上昇でドル円は一気に円高へ 150円付近 金は変わらず上昇を続ける | サラリーマン力向上まとめサイト
X

【相場】植田日銀総裁と石破首相が金融経済動向に関して会談 利上げ期待が上昇でドル円は一気に円高へ 150円付近 金は変わらず上昇を続ける

1: 以下名無しさんに代わりまして管理人がお伝えします 1848/01/24(?)00:00:00 ID:money_soku

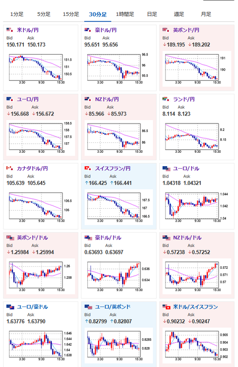
2025年02月20日15時42分取得:

日本市場中に出た要人発言

トランプ米大統領 
・欧州も移民の受け入れを始めるべきだ
・中国習近平国家主席と非常に良好な関係にある、中国との新たな貿易協定は可能
・関税の発表は来月もしくはそれより早い時期、不平等な貿易国に相互関税を課す
・政権1期目の減税措置を延長へ、国内の石油ガス生産者への税金を大幅に削減

ハウザー豪中銀副総裁 
・金利維持がインフレ低下につながる、今回の会合では年内いっぱい金利を据え置くシナリオも検討していた
・豪州1月の雇用統計は信じられないほど強い、悪いニュースを見つけるのは難しい
1001: 以下名無しさんに代わりまして管理人がお伝えします 1848/01/24(?)00:00:00 ID:money_soku

 植田日銀総裁と石破首相の会談は長期金利上昇に関しては話題に出なかったとのこと。
 まぁ十中八九インフレが進んでいるので利上げに関することかなと思われるお。
 現在日銀の年内利上げは2回程度を予想しているお。

やる夫より:ニュース速報TwitterList、情報収集先などの記事だお
やる夫の投資情報収集先あれこれ(2024年10月02日update)
管理人のTwitterでも相場に関して出来る限りお答えしますとのこと
xmにて入金額倍増キャンペーンが開始されたみたいだお

続きを読む
Source: 稼げるまとめ速報

masakatsu7733:
Related Post