Warning: Undefined variable $custom_header_params in /home/mk05money/money-info-777333.com/public_html/wp-content/themes/houou/functions.php on line 37
【相場】植田総裁発言は特に以前から大きな変化なし 若干の円買いも植田総裁発言前からの動き 1ドル145円台前半推移 | サラリーマン力向上まとめサイト
X

【相場】植田総裁発言は特に以前から大きな変化なし 若干の円買いも植田総裁発言前からの動き 1ドル145円台前半推移

1: 以下名無しさんに代わりまして管理人がお伝えします 1848/01/24(?)00:00:00 ID:money_soku

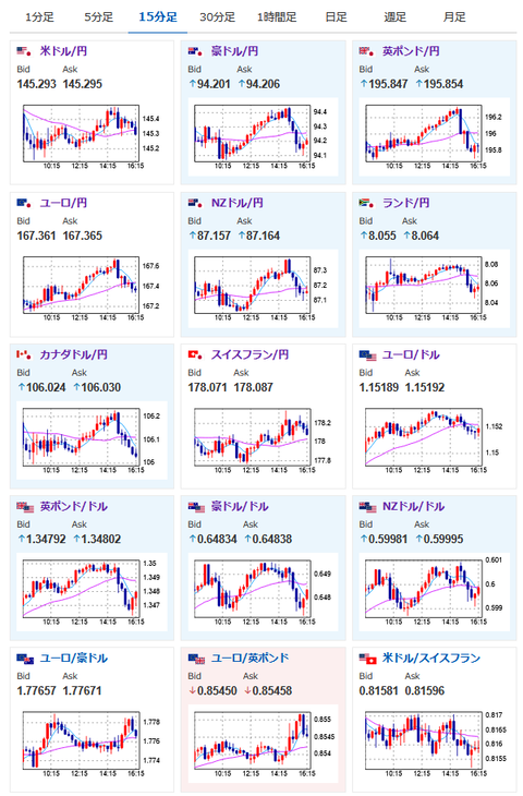
2025年06月20日16時32分取得:

後場中に出てきた材料:

カナダ
・貿易交渉行き詰まった場合7月に米国産鉄鋼アルミ関税引き上げを示唆
・誠意もって交渉続けるが、米国の不当な関税からカナダの労働者と企業を守る必要がある

1001: 以下名無しさんに代わりまして管理人がお伝えします 1848/01/24(?)00:00:00 ID:money_soku

 植田総裁の発言は今までとほぼ変化なし。
 物価上昇に関する好意的な見方は出ているものの、成長ペース鈍化で伸び悩むとの指摘も。
 そのため次回利上げは再度見送りだろうけれど、若干期待が増した(かも?)というくらいだと感じているお。

やる夫より:ニュース速報TwitterList、情報収集先などの記事だお
やる夫の投資情報収集先あれこれ(2025年04月10日速報twitterlist更新)
管理人のTwitterでも相場に関して出来る限りお答えしますとのこと
xmにて入金倍増キャンペーン開催とのこと

続きを読む
Source: 稼げるまとめ速報

masakatsu7733:
Related Post