Warning: Undefined variable $custom_header_params in /home/mk05money/money-info-777333.com/public_html/wp-content/themes/houou/functions.php on line 37
【相場】為替市場、実弾介入本気度最大へ 片山財務相が口先介入 | サラリーマン力向上まとめサイト
X

【相場】為替市場、実弾介入本気度最大へ 片山財務相が口先介入

1: 以下名無しさんに代わりまして管理人がお伝えします 1848/01/24(?)00:00:00 ID:money_soku

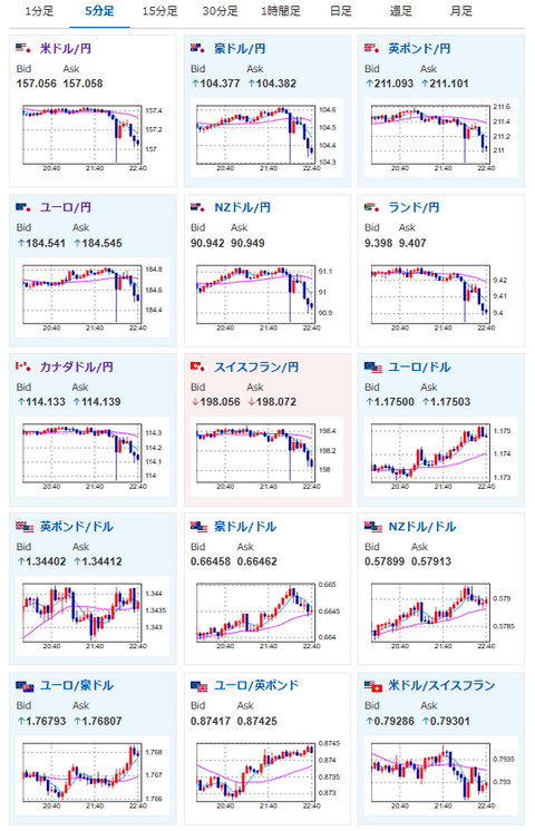
2025年12月22日22時45分取得:

1001: 以下名無しさんに代わりまして管理人がお伝えします 1848/01/24(?)00:00:00 ID:money_soku

>片山財務相

「(足もとの円安)完全にファンダメンタルズではなく投機」
「投機的な動きには日米共同声明に基づきアクション取る」
「過度な為替変動には断固たる措置。介入はフリーハンド」

 ついにキタ━━━━(゚∀゚)━━━━!!
 これは本気度最大だお。

document.getElementById(‘kznott2frame’).onload = function() {
try {
const contentHeight = this.contentWindow.document.body.scrollHeight;
this.height = contentHeight;
} catch (e) {
console.error(“error”);
}
};

続きを読む
Source: 稼げるまとめ速報

masakatsu7733:
Related Post