Warning: Undefined variable $custom_header_params in /home/mk05money/money-info-777333.com/public_html/wp-content/themes/houou/functions.php on line 37
【相場】為替市場はお昼頃より急に円買いの動きに 再度指標漏れかとの意見も | サラリーマン力向上まとめサイト
X

【相場】為替市場はお昼頃より急に円買いの動きに 再度指標漏れかとの意見も

1: 以下名無しさんに代わりまして管理人がお伝えします 1848/01/24(?)00:00:00 ID:money_soku

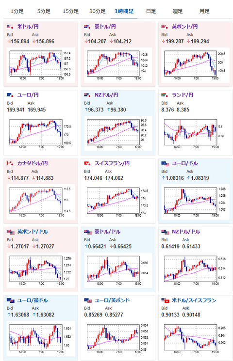
2024年06月03日19時33分取得:

1001: 以下名無しさんに代わりまして管理人がお伝えします 1848/01/24(?)00:00:00 ID:money_soku

 ???
 謎過ぎる動きだけれどまた指標が漏れたりしているのかお?
 特に気になる要人発言、経済指標も出ていないのに大きめの円買いの動きだお。

やる夫より:ニュース速報TwitterList、情報収集先などの記事だお
やる夫の投資情報収集先あれこれ(2024年05月19日update)
管理人のTwitterでも相場に関して出来る限りお答えしますとのこと

続きを読む
Source: 稼げるまとめ速報

masakatsu7733:
Related Post