Warning: Undefined variable $custom_header_params in /home/mk05money/money-info-777333.com/public_html/wp-content/themes/houou/functions.php on line 37
【相場】為替市場は全体的に円安気味な動き 1ドル154円台後半 日経平均も下げ幅を縮小して引け | サラリーマン力向上まとめサイト
X

【相場】為替市場は全体的に円安気味な動き 1ドル154円台後半 日経平均も下げ幅を縮小して引け

1: 以下名無しさんに代わりまして管理人がお伝えします 1848/01/24(?)00:00:00 ID:money_soku

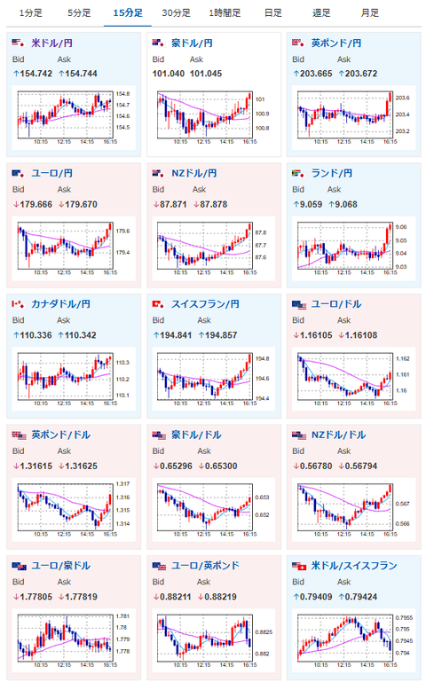
2025年11月17日16時22分取得:

1001: 以下名無しさんに代わりまして管理人がお伝えします 1848/01/24(?)00:00:00 ID:money_soku

 日本市場はGDP以外ほとんど材料が出ることなく引け。
 日中対立に関しては正直どうなるか微妙だけれど、中国側も「渡航注意呼びかけ」程度の動きとなっているため、今のところそこまで警戒はされていない様子だお。

document.getElementById(‘kznott2frame’).onload = function() {
try {
const contentHeight = this.contentWindow.document.body.scrollHeight;
this.height = contentHeight;
} catch (e) {
console.error(“error”);
}
};

続きを読む
Source: 稼げるまとめ速報

masakatsu7733:
Related Post