Warning: Undefined variable $custom_header_params in /home/mk05money/money-info-777333.com/public_html/wp-content/themes/houou/functions.php on line 37
【相場】為替市場は全体的に反発 円売り傾向で推移 植田日銀総裁発言は特に目新しいことはなし | サラリーマン力向上まとめサイト
X

【相場】為替市場は全体的に反発 円売り傾向で推移 植田日銀総裁発言は特に目新しいことはなし

1: 以下名無しさんに代わりまして管理人がお伝えします 1848/01/24(?)00:00:00 ID:money_soku

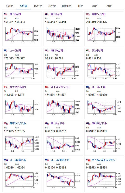
2024年06月04日12時50分取得:


https://platform.twitter.com/widgets.js

1001: 以下名無しさんに代わりまして管理人がお伝えします 1848/01/24(?)00:00:00 ID:money_soku

 昨日の段階ではがっつりドル売り傾向だったけれど、その影響は今は落ち着いて少し反発といったところ。
 ドル円、クロス円共に円安だお。
 植田日銀総裁発言も特に今までと変わったところなし。
 後今日は材料も無いのに相場が動いていくような感じはなさそうだお。

やる夫より:ニュース速報TwitterList、情報収集先などの記事だお
やる夫の投資情報収集先あれこれ(2024年05月19日update)
管理人のTwitterでも相場に関して出来る限りお答えしますとのこと

//platform.twitter.com/widgets.js
続きを読む
Source: 稼げるまとめ速報

masakatsu7733:
Related Post