Warning: Undefined variable $custom_header_params in /home/mk05money/money-info-777333.com/public_html/wp-content/themes/houou/functions.php on line 37
【相場】米中交渉懸念で再度1ドル144円台半ば~後半の推移 本日夜に何か材料は出るか | サラリーマン力向上まとめサイト
X

【相場】米中交渉懸念で再度1ドル144円台半ば~後半の推移 本日夜に何か材料は出るか

1: 以下名無しさんに代わりまして管理人がお伝えします 1848/01/24(?)00:00:00 ID:money_soku

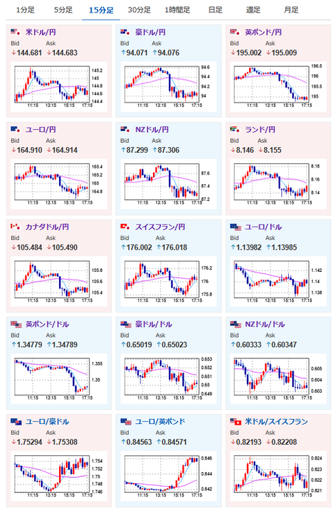
2025年06月10日17時25分取得:

1001: 以下名無しさんに代わりまして管理人がお伝えします 1848/01/24(?)00:00:00 ID:money_soku

 色々材料は出たけれど、最終的には朝の記事にも書いていた大きなボラのレンジ圏に。

関連記事:【為替相場】仮想通貨が急上昇、ビットコインは再度過去最高値を更新できるか 米中貿易協議はまだ不透明
>今のところ、これといった材料がなく、大きめのボラでのレンジ圏かなという動きをしているお。

 本日は関税交渉に関するはっきりとした材料が出なければ、このままレンジの動きが続きそうな予感だお。

やる夫より:ニュース速報TwitterList、情報収集先などの記事だお
やる夫の投資情報収集先あれこれ(2025年04月10日速報twitterlist更新)
管理人のTwitterでも相場に関して出来る限りお答えしますとのこと
xmにて入金倍増キャンペーン開催とのこと

続きを読む
Source: 稼げるまとめ速報

masakatsu7733:
Related Post