Warning: Undefined variable $custom_header_params in /home/mk05money/money-info-777333.com/public_html/wp-content/themes/houou/functions.php on line 37
【相場】米債利回りの動きや日銀物価見通し修正の報を受けてドル円は上値が重め 1ドル147円台前半で推移 | サラリーマン力向上まとめサイト
X

【相場】米債利回りの動きや日銀物価見通し修正の報を受けてドル円は上値が重め 1ドル147円台前半で推移

1: 以下名無しさんに代わりまして管理人がお伝えします 1848/01/24(?)00:00:00 ID:money_soku

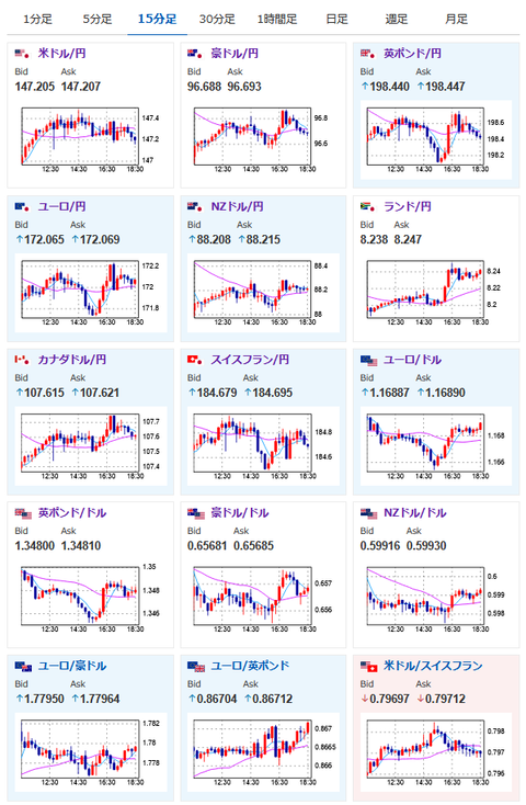
2025年07月14日18時42分取得:


https://platform.twitter.com/widgets.js

1001: 以下名無しさんに代わりまして管理人がお伝えします 1848/01/24(?)00:00:00 ID:money_soku

 米債利回り低下や日銀物価見通し修正は円買い材料。
 ただ選挙のほうは与党不利という情報で円売り材料かという報道も出ているお。
 今のところこれらの材料で綱引き状態となっており、為替相場に明確な動きは出ておらずだお。

/adframe/assets/index.js

//platform.twitter.com/widgets.js
続きを読む
Source: 稼げるまとめ速報

masakatsu7733:
Related Post