Warning: Undefined variable $custom_header_params in /home/mk05money/money-info-777333.com/public_html/wp-content/themes/houou/functions.php on line 37
【相場】米小売りは市場予想を上回る数字でドル円は再び147円台 レンジ圏の動き続く 金も強い動き継続 | サラリーマン力向上まとめサイト
X

【相場】米小売りは市場予想を上回る数字でドル円は再び147円台 レンジ圏の動き続く 金も強い動き継続

1: 以下名無しさんに代わりまして管理人がお伝えします 1848/01/24(?)00:00:00 ID:money_soku

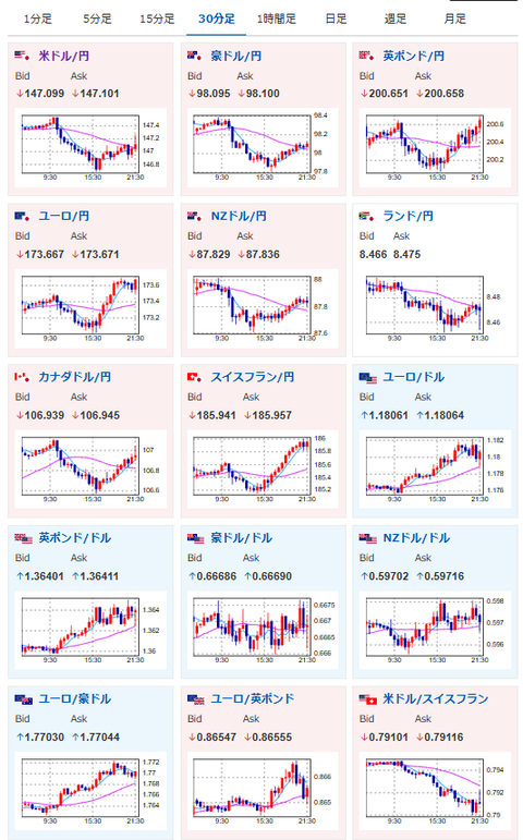
2025年09月16日21時58分取得:

1001: 以下名無しさんに代わりまして管理人がお伝えします 1848/01/24(?)00:00:00 ID:money_soku

 輸入物価は市場予想を下回ったけれど、小売売上高は市場予想を大きく上回る数字でドル買い。
 株、金も強い動きが続いているお。

document.getElementById(‘kznott2frame’).onload = function() {
try {
const contentHeight = this.contentWindow.document.body.scrollHeight;
this.height = contentHeight;
} catch (e) {
console.error(“error”);
}
};

続きを読む
Source: 稼げるまとめ速報

masakatsu7733:
Related Post