Warning: Undefined variable $custom_header_params in /home/mk05money/money-info-777333.com/public_html/wp-content/themes/houou/functions.php on line 37
【相場】米CPIは市場予想に届かずも前回よりは伸びておりインフレ再燃気味 利下げ期待が後退し1ドル148円台後半 150円台到達も見える動き | サラリーマン力向上まとめサイト
X

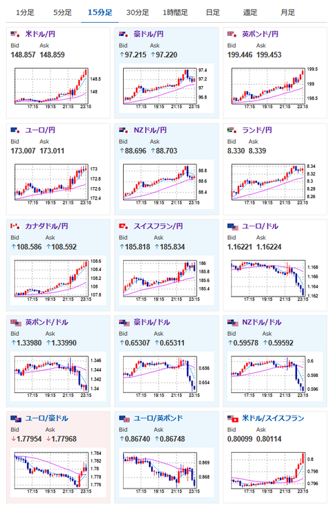
【相場】米CPIは市場予想に届かずも前回よりは伸びておりインフレ再燃気味 利下げ期待が後退し1ドル148円台後半 150円台到達も見える動き

1: 以下名無しさんに代わりまして管理人がお伝えします 1848/01/24(?)00:00:00 ID:money_soku

2025年07月15日23時35分取得:


https://platform.twitter.com/widgets.js


https://platform.twitter.com/widgets.js

1001: 以下名無しさんに代わりまして管理人がお伝えします 1848/01/24(?)00:00:00 ID:money_soku

 トランプ氏が再度パウエル氏に利下げ圧力をかけているけれど、市場は特に気にする様子はなし。
 ドル円はぐんぐん伸びているお。

/adframe/assets/index.js

//platform.twitter.com/widgets.js
続きを読む
Source: 稼げるまとめ速報

masakatsu7733:
Related Post