Warning: Undefined variable $custom_header_params in /home/mk05money/money-info-777333.com/public_html/wp-content/themes/houou/functions.php on line 37
【相場】米CPIは市場予想を上回るも米債利回り低下で147円台前半へ 失業保険がかなり悪化 | サラリーマン力向上まとめサイト
X

【相場】米CPIは市場予想を上回るも米債利回り低下で147円台前半へ 失業保険がかなり悪化

1: 以下名無しさんに代わりまして管理人がお伝えします 1848/01/24(?)00:00:00 ID:money_soku

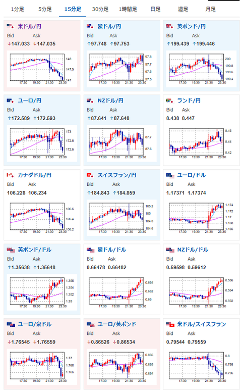
2025年09月11日23時45分取得:

1001: 以下名無しさんに代わりまして管理人がお伝えします 1848/01/24(?)00:00:00 ID:money_soku

 物価は利下げを否定するものだけれど、失業保険がかなり大きな悪化あり。
 米国はさらに利下げ期待が上昇でドル円は147円台前半だお。
 なおCPI発表直後は148円台にものせていたお。

document.getElementById(‘kznott2frame’).onload = function() {
try {
const contentHeight = this.contentWindow.document.body.scrollHeight;
this.height = contentHeight;
} catch (e) {
console.error(“error”);
}
};

続きを読む
Source: 稼げるまとめ速報

masakatsu7733:
Related Post