Warning: Undefined variable $custom_header_params in /home/mk05money/money-info-777333.com/public_html/wp-content/themes/houou/functions.php on line 37
【相場】米CPI季節調整の年次改定でドル売り 一瞬149円を割りかける その後戻しか | サラリーマン力向上まとめサイト
X

【相場】米CPI季節調整の年次改定でドル売り 一瞬149円を割りかける その後戻しか

1: 以下名無しさんに代わりまして管理人がお伝えします 1848/01/24(?)00:00:00 ID:money_soku

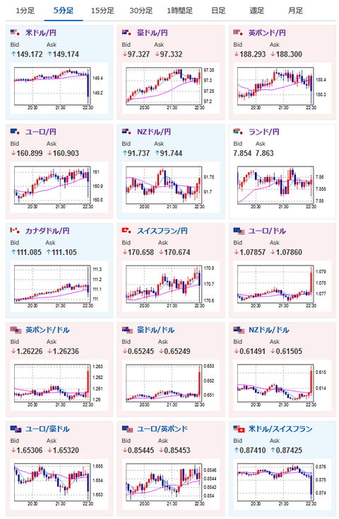
2024年02月09日22時35分取得:

1001: 以下名無しさんに代わりまして管理人がお伝えします 1848/01/24(?)00:00:00 ID:money_soku

 CPI季節調整の年次改定、12月のCPIが+0.3%から+0.2%に修正。
 初動でドル売りが入ったお。
 その後戻してはいるけれどひとまず3月利下げ可能性が高まるなんてことは今のところ無さげかなと。
 ただこの後米市場がオープンしてからどのように評価されるかは注意だお。

やる夫より:為替に関する情報収集先など
管理人のTwitterでも出来る限りご返信いたしますとのことだお
やる夫の投資情報収集先あれこれ(2023年03月30日update)
xmの入金額倍増キャンペーンがスタートしたみたいだお

管理人追記:

https://platform.twitter.com/widgets.js

//platform.twitter.com/widgets.js
続きを読む
Source: 稼げるまとめ速報

masakatsu7733:
Related Post