Warning: Undefined variable $custom_header_params in /home/mk05money/money-info-777333.com/public_html/wp-content/themes/houou/functions.php on line 37
【相場】米PPIは市場予想を下回る数字 ただ前月が上方修正でドル売りは弱め 1ドル148円台半ばで推移 | サラリーマン力向上まとめサイト
X

【相場】米PPIは市場予想を下回る数字 ただ前月が上方修正でドル売りは弱め 1ドル148円台半ばで推移

1: 以下名無しさんに代わりまして管理人がお伝えします 1848/01/24(?)00:00:00 ID:money_soku

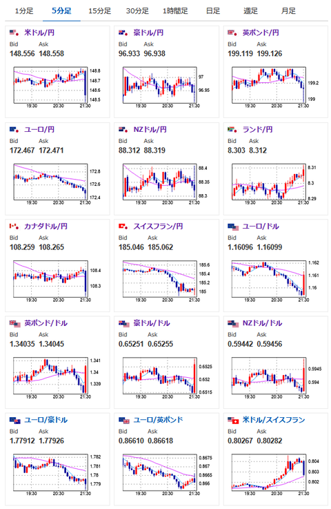
2025年07月16日21時37分取得:

1001: 以下名無しさんに代わりまして管理人がお伝えします 1848/01/24(?)00:00:00 ID:money_soku

 6月米PPIは市場予想より弱く、前回値よりも鈍化する数字。
 このことからドル円は30pips程円高に振れたのだけれど、前回値の上方修正もありそこまで一気に円高に振れる印象はなし。
 この数字であればFRBの利下げ期待はそこまで変わらないと思うお。
 戻し始めれば再び円安狙いでロングをしたいところ。

/adframe/assets/index.js

続きを読む
Source: 稼げるまとめ速報

masakatsu7733:
Related Post