Warning: Undefined variable $custom_header_params in /home/mk05money/money-info-777333.com/public_html/wp-content/themes/houou/functions.php on line 37
【相場】経済指標や日銀買いオペは円安材料も米債利回り下落などで日中は方向感のない動きに 1ドル156円台後半推移 | サラリーマン力向上まとめサイト
X

【相場】経済指標や日銀買いオペは円安材料も米債利回り下落などで日中は方向感のない動きに 1ドル156円台後半推移

1: 以下名無しさんに代わりまして管理人がお伝えします 1848/01/24(?)00:00:00 ID:money_soku

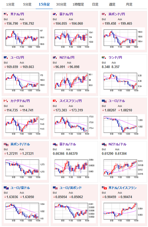
2024年05月31日15時04分取得:

1001: 以下名無しさんに代わりまして管理人がお伝えします 1848/01/24(?)00:00:00 ID:money_soku

 日本雇用統計や日銀の買いオペ金額維持は円安材料だったと思うのだけれど、日中は米債利回り低下の影響もあり妙に円高に動く場面が多かったお。
 一瞬また米国経済指標が漏れているのかと思ったけれど、現在の動きを見るにそうでもなかったのかな?という感じ。
 本日は157にNYカットのオプションあり。
 個人的には引き続き円売り(ドル円ロング、クロス円ロング)の予想だお。

やる夫より:ニュース速報TwitterList、情報収集先などの記事だお
やる夫の投資情報収集先あれこれ(2024年05月19日update)
管理人のTwitterでも相場に関して出来る限りお答えしますとのこと

続きを読む
Source: 稼げるまとめ速報

masakatsu7733:
Related Post