Warning: Undefined variable $custom_header_params in /home/mk05money/money-info-777333.com/public_html/wp-content/themes/houou/functions.php on line 37
【相場】1ドル135円台後半でジリジリドル高の動き あと4時間程でBOE政策金利、ECB政策金利 | サラリーマン力向上まとめサイト
X

【相場】1ドル135円台後半でジリジリドル高の動き あと4時間程でBOE政策金利、ECB政策金利

1: 以下名無しさんに代わりまして管理人がお伝えします 1848/01/24(?)00:00:00 ID:money_soku

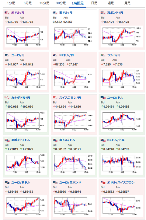
2022年12月15日17時08分取得:

1001: 以下名無しさんに代わりまして管理人がお伝えします 1848/01/24(?)00:00:00 ID:money_soku

 やっぱりドットチャート見通しが引き上げられたとはいっても、データがインフレの収束を示しているのでパウエルFRB議長の発言も意識されている感じだお。
 強烈なドル買いは今のところ起きていないかなといったところ。
 ただ欧州勢参加でギュンと上がったりするかもしれないので、その点は注意かなと思うお。

 今後の予想は以下の記事に書いた通り。
 ただ市場はドットチャート維持、パウエルFRB議長も維持っぽい予想だっただけに直近では少しドル買いかなという感じだお。
 1ドル150円は今のところ無理そう、1ドル140円もかなり重いかなと思うお。
関連記事:【為替相場】FOMC明け 1ドル135円台半ば タカ派な声明やドットチャートもパウエルFRB議長の発言で微妙な状況

やる夫より:
xmが現在口座開設ボーナスアップ&入金ボーナス増額キャンペーン中みたいだお

続きを読む
Source: 稼げるまとめ速報

masakatsu7733:
Related Post