Warning: Undefined variable $custom_header_params in /home/mk05money/money-info-777333.com/public_html/wp-content/themes/houou/functions.php on line 37
【相場】21時30分より米小売他 失業保険も発表されるので数字に注意か ポンドドル、ユーロドル、豪ドルドルは順調に伸びる | サラリーマン力向上まとめサイト
X

【相場】21時30分より米小売他 失業保険も発表されるので数字に注意か ポンドドル、ユーロドル、豪ドルドルは順調に伸びる

1: 以下名無しさんに代わりまして管理人がお伝えします 1848/01/24(?)00:00:00 ID:money_soku

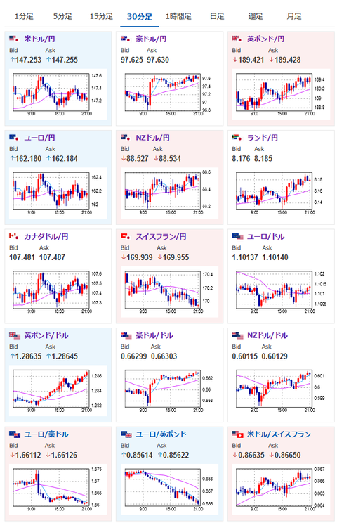
2024年08月15日21時08分取得:

管理人より:21時30分の米経済指標の結果はこの記事に追記いたします

https://platform.twitter.com/widgets.js


https://platform.twitter.com/widgets.js


https://platform.twitter.com/widgets.js

1001: 以下名無しさんに代わりまして管理人がお伝えします 1848/01/24(?)00:00:00 ID:money_soku

 先ほどの記事にも書いていた通りユーロ、豪ドル、ポンドは順調な伸び。
 追いかけられていて利益が出ているけれど経済指標前に一旦利確しておくお。
 各種指標が出終わった後で再度追いかけていくお。

やる夫より:ニュース速報TwitterList、情報収集先などの記事だお
やる夫の投資情報収集先あれこれ(2024年05月19日update)
管理人のTwitterでも相場に関して出来る限りお答えしますとのこと

//platform.twitter.com/widgets.js
続きを読む
Source: 稼げるまとめ速報

masakatsu7733:
Related Post