Warning: Undefined variable $custom_header_params in /home/mk05money/money-info-777333.com/public_html/wp-content/themes/houou/functions.php on line 37
【相場】1ドル146円台前半~後半あたりでレンジ推移 米中古住宅は悪化 欧米貿易交渉は順調との米側発表 | サラリーマン力向上まとめサイト
X

【相場】1ドル146円台前半~後半あたりでレンジ推移 米中古住宅は悪化 欧米貿易交渉は順調との米側発表

1: 以下名無しさんに代わりまして管理人がお伝えします 1848/01/24(?)00:00:00 ID:money_soku

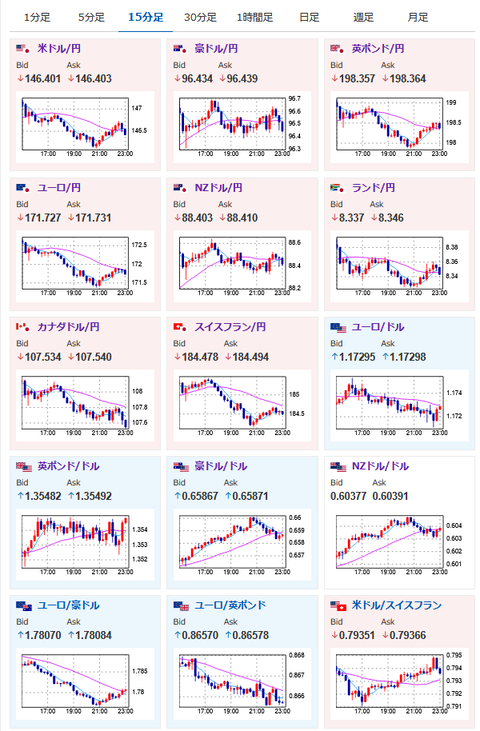
2025年07月23日23時08分取得:

1001: 以下名無しさんに代わりまして管理人がお伝えします 1848/01/24(?)00:00:00 ID:money_soku

 あまり大きな材料なしで、為替相場のほうは大きめなボラのレンジの動き。
 要人発言もそこまで気になるものはなかったお。
 米市場引け後にアルファベット、テスラの2Q決算があるので、そちらの数字に注目かなと思うお。

/adframe/assets/index.js

続きを読む
Source: 稼げるまとめ速報

masakatsu7733:
Related Post