Warning: Undefined variable $custom_header_params in /home/mk05money/money-info-777333.com/public_html/wp-content/themes/houou/functions.php on line 37
【相場】1ドル153円にタッチ 仮想通貨も伸びる ただし株や金は伸び縮小 | サラリーマン力向上まとめサイト
X

【相場】1ドル153円にタッチ 仮想通貨も伸びる ただし株や金は伸び縮小

1: 以下名無しさんに代わりまして管理人がお伝えします 1848/01/24(?)00:00:00 ID:money_soku

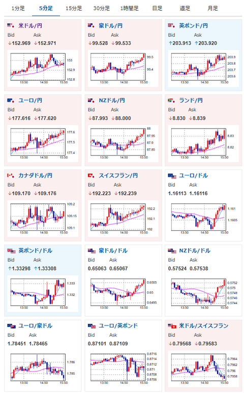
2025年10月24日15時55分取得:

朝の記事はこちら:

【為替相場】日CPIは市場予想を上回るも円安は止まらず 1ドル152円台後半 株価、金、仮想通貨も伸び始める

1001: 以下名無しさんに代わりまして管理人がお伝えします 1848/01/24(?)00:00:00 ID:money_soku

 朝の予想は半分正解で半分逆行しているというところ。
 円安、ビットコイン上昇はよかったのだけれど、株は横這いで金はちょっと下落してしまっているお。
 まだ金は超強気の上昇ペースに戻すには時間がかかるのかお?

続きを読む
Source: 稼げるまとめ速報

masakatsu7733:
Related Post