Warning: Undefined variable $custom_header_params in /home/mk05money/money-info-777333.com/public_html/wp-content/themes/houou/functions.php on line 37
【相場】1ドル156円台突入 三者会談にて特に為替の話は出ず 次はNVIDIA決算に注意 | サラリーマン力向上まとめサイト
X

【相場】1ドル156円台突入 三者会談にて特に為替の話は出ず 次はNVIDIA決算に注意

1: 以下名無しさんに代わりまして管理人がお伝えします 1848/01/24(?)00:00:00 ID:money_soku

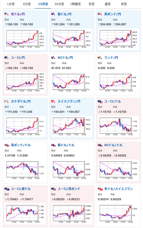
2025年11月19日19時47分取得:

1001: 以下名無しさんに代わりまして管理人がお伝えします 1848/01/24(?)00:00:00 ID:money_soku

 為替レートとしてはあまり良くない水準だと思うけれど、相場の流れとしては想定通り。
 実弾介入がなければ160円を目指すコースに乗っていると認識しているお。(関連記事1)

document.getElementById(‘kznott2frame’).onload = function() {
try {
const contentHeight = this.contentWindow.document.body.scrollHeight;
this.height = contentHeight;
} catch (e) {
console.error(“error”);
}
};

続きを読む
Source: 稼げるまとめ速報

masakatsu7733:
Related Post