Warning: Undefined variable $custom_header_params in /home/mk05money/money-info-777333.com/public_html/wp-content/themes/houou/functions.php on line 37
【相場】ECBメンバーのタカ派発言でユロ円は上昇中 ドル円は朝と同じくらいのレートに 1ドル136円付近 | サラリーマン力向上まとめサイト
X

【相場】ECBメンバーのタカ派発言でユロ円は上昇中 ドル円は朝と同じくらいのレートに 1ドル136円付近

1: 以下名無しさんに代わりまして管理人がお伝えします 1848/01/24(?)00:00:00 ID:money_soku

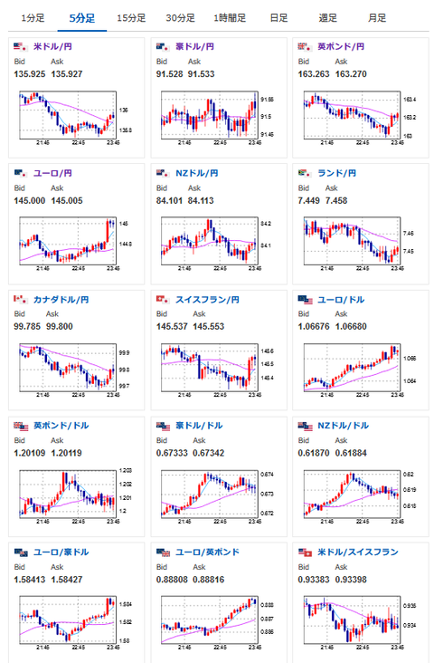
2023年03月06日23時50分取得:

1001: 以下名無しさんに代わりまして管理人がお伝えします 1848/01/24(?)00:00:00 ID:money_soku

 さてさて、まもなく経済指標の発表だお。
 ECBメンバーのホルツマン総裁がタカ派発言を行ったことでユーロ円は急騰中。
 先ほど1ユーロ145円台にのせてきたお。

//platform.twitter.com/widgets.js
続きを読む
Source: 稼げるまとめ速報

masakatsu7733:
Related Post