Warning: Undefined variable $custom_header_params in /home/mk05money/money-info-777333.com/public_html/wp-content/themes/houou/functions.php on line 37
【相場】FOMC期待でジワジワと円安に ドル円114.2円付近 ダウ先も上昇 WTI原油が再び86ドル台 | サラリーマン力向上まとめサイト
X

【相場】FOMC期待でジワジワと円安に ドル円114.2円付近 ダウ先も上昇 WTI原油が再び86ドル台

1: 以下名無しさんに代わりまして管理人がお伝えします 1848/01/24(?)00:00:00 ID:money_soku

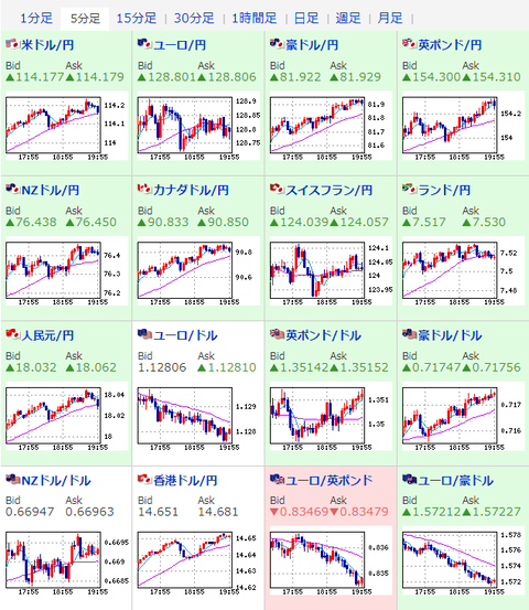
2022年01月26日20時05分取得:

1001: 以下名無しさんに代わりまして管理人がお伝えします 1848/01/24(?)00:00:00 ID:money_soku

 本日は28時00分にFOMC終了後政策金利発表、28時30分にパウエルFRB議長定例記者会見が控えており、今後の利上げペースや強さ、FRBのスタンスなどに注目が集まっているお。
 為替相場は発表に先駆けて期待感で反応。
 円売りの動きが続いているお。
 連日下落傾向だった米株先物も本日は上昇。
 ただウクライナ情勢などの事態が改善している様子は見られず、一部の企業(伊藤忠など)の駐在員は出国するとの発表も出ているお。

続きを読む
Source: 稼げるまとめ速報

masakatsu7733:
Related Post