Warning: Undefined variable $custom_header_params in /home/mk05money/money-info-777333.com/public_html/wp-content/themes/houou/functions.php on line 37
【相場】PCEデフレーターは伸び鈍化かつミシガン消費者信頼感は良い数字 トランプ氏会見はマスク氏離脱 ドル円は144円付近を推移 | サラリーマン力向上まとめサイト
X

【相場】PCEデフレーターは伸び鈍化かつミシガン消費者信頼感は良い数字 トランプ氏会見はマスク氏離脱 ドル円は144円付近を推移

1: 以下名無しさんに代わりまして管理人がお伝えします 1848/01/24(?)00:00:00 ID:money_soku

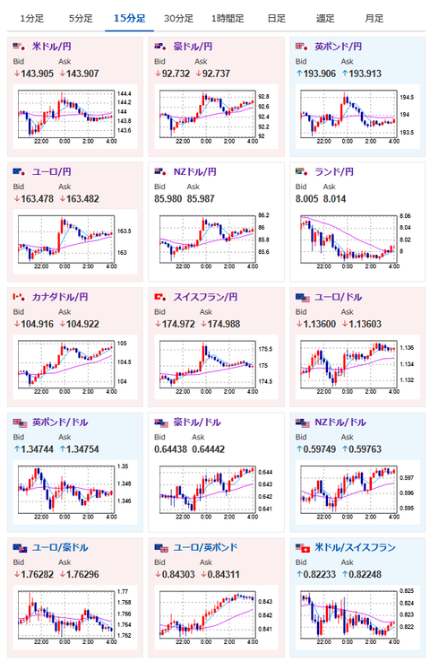
2025年05月31日04時21分取得:


https://platform.twitter.com/widgets.js

経済指標データ:

🇺🇸ミシガン大学消費者態度指数・確報値 5月
結果:52.2
予想:51.0
前回:50.8

🇺🇸PCEデフレーター物価指数
結果:+2.1%
予想:+2.2%
前回:+2.3%

🇺🇸PCEデフレーター物価指数 コア
結果:+2.5%
予想:+2.5%
前回:+2.6%

1001: 以下名無しさんに代わりまして管理人がお伝えします 1848/01/24(?)00:00:00 ID:money_soku

 警戒をしていたトランプ氏記者会見はマスク氏の離脱に関することで特に市場に大きな影響はなし。
 警戒されて円買いが入っていた分が戻したかな?くらいの反応となったお。
 経済指標による利下げ期待の変化もほぼなし。
 最終的に1ドル144円付近での推移に戻ってきたお。

やる夫より:ニュース速報TwitterList、情報収集先などの記事だお
やる夫の投資情報収集先あれこれ(2025年04月10日速報twitterlist更新)
管理人のTwitterでも相場に関して出来る限りお答えしますとのこと
xmにて$10500までボーナス、トレコン開催中とのこと

//platform.twitter.com/widgets.js
続きを読む
Source: 稼げるまとめ速報

masakatsu7733:
Related Post