Warning: Undefined variable $custom_header_params in /home/mk05money/money-info-777333.com/public_html/wp-content/themes/houou/functions.php on line 37
【相場・アンケートあり】片山財務相の口先介入でドル円は1円超円高に 来週はどうなる? | サラリーマン力向上まとめサイト
X

【相場・アンケートあり】片山財務相の口先介入でドル円は1円超円高に 来週はどうなる?

1: 以下名無しさんに代わりまして管理人がお伝えします 1848/01/24(?)00:00:00 ID:money_soku

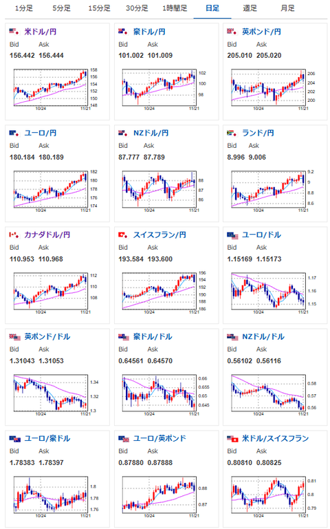
2025年11月23日19時08分取得:

1001: 以下名無しさんに代わりまして管理人がお伝えします 1848/01/24(?)00:00:00 ID:money_soku

 片山財務相の口先介入の語気が一段階上がったことにより、金曜日は円高の流れが続いて156円台半ばに。
 日銀利上げ期待も上がっては来ているものの、まだ12月利上げは微妙な状況だお。
 来週の為替相場はどうなっていくかお?
 個人的には再び円安の流れが戻ってくるのではと予想しているお。

document.getElementById(‘kznott2frame’).onload = function() {
try {
const contentHeight = this.contentWindow.document.body.scrollHeight;
this.height = contentHeight;
} catch (e) {
console.error(“error”);
}
};

続きを読む
Source: 稼げるまとめ速報

masakatsu7733:
Related Post