Warning: Undefined variable $custom_header_params in /home/mk05money/money-info-777333.com/public_html/wp-content/themes/houou/functions.php on line 37
【超速報】米CPI市場予想を上回り強い数字 1ドル152円台乗せ | サラリーマン力向上まとめサイト
X

【超速報】米CPI市場予想を上回り強い数字 1ドル152円台乗せ

1: 以下名無しさんに代わりまして管理人がお伝えします 1848/01/24(?)00:00:00 ID:money_soku

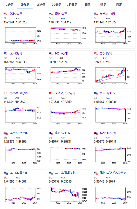
2024年04月10日21時34分取得:


https://platform.twitter.com/widgets.js


https://platform.twitter.com/widgets.js


https://platform.twitter.com/widgets.js

1001: 以下名無しさんに代わりまして管理人がお伝えします 1848/01/24(?)00:00:00 ID:money_soku

 やっぱりねー!
 一個前の記事でも書いたけれど、雇用も強い、平均時給も高い、FRBメンバーも警戒だったのでCPIも強い数字が出てきたお。
1個前の相場記事はこちら:【相場】為替は大きな動きなし 植田日銀総裁発言に少し反応する場面も 金は底堅くビットコインも反発
 ドル円は上を押しのけて152円台半ばへと円安に向かっているお。

やる夫より:
xmにて入金額倍増キャンペーンが開始したみたいだお

//platform.twitter.com/widgets.js
続きを読む
Source: 稼げるまとめ速報

masakatsu7733:
Related Post