Warning: Undefined variable $custom_header_params in /home/mk05money/money-info-777333.com/public_html/wp-content/themes/houou/functions.php on line 37
【超速報】FOMCは市場予想通り25bp利上げ ドル円は急激に円高 | サラリーマン力向上まとめサイト
X

【超速報】FOMCは市場予想通り25bp利上げ ドル円は急激に円高

1: 以下名無しさんに代わりまして管理人がお伝えします 1848/01/24(?)00:00:00 ID:money_soku

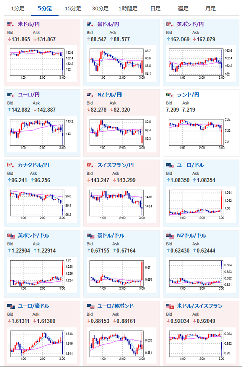
2023年03月23日03時07分取得:

https://twitter.com/kasegerumatome/status/1638602239018430465″ target=”_blank” rel=”noopener

https://twitter.com/kasegerumatome/status/1638603266450939904″ target=”_blank” rel=”noopener

https://twitter.com/NickTimiraos/status/1638601675609915392″ target=”_blank” rel=”noopener
https://twitter.com/kasegerumatome/status/1638604161171472384″ target=”_blank” rel=”noopener
https://twitter.com/kasegerumatome/status/1638606299838681088″ target=”_blank” rel=”noopener

https://twitter.com/kasegerumatome/status/1638607149952819200″ target=”_blank” rel=”noopener

https://twitter.com/kasegerumatome/status/1638611050143817728″ target=”_blank” rel=”noopener

1001: 以下名無しさんに代わりまして管理人がお伝えします 1848/01/24(?)00:00:00 ID:money_soku

 市場予想通り25bp利上げ!
 だけれど、ターミナルレートも維持だし利上げは停止寸前といったところ。
 インフレ収束を狙って入るものの、金融システムへの影響も加味しているのかなと言った感じだお。

やる夫よりお知らせ:
投資情報収集先記事を3月19日に更新したお
今回の速報もそちらで更新した情報収集先リストから
やる夫の投資情報収集先あれこれ(2023年03月19日update)

//platform.twitter.com/widgets.js
続きを読む
Source: 稼げるまとめ速報

masakatsu7733:
Related Post