Warning: Undefined variable $custom_header_params in /home/mk05money/money-info-777333.com/public_html/wp-content/themes/houou/functions.php on line 37
【速報】米PMIヨワヨワでドル売り反応 1ドル140円台半ば 深夜のFOMC議事要旨にも注意 | サラリーマン力向上まとめサイト
X

【速報】米PMIヨワヨワでドル売り反応 1ドル140円台半ば 深夜のFOMC議事要旨にも注意

1: 以下名無しさんに代わりまして管理人がお伝えします 1848/01/24(?)00:00:00 ID:money_soku

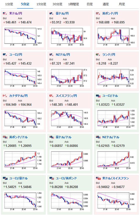
2022年11月23日47分取得:

1001: 以下名無しさんに代わりまして管理人がお伝えします 1848/01/24(?)00:00:00 ID:money_soku

 うおおおおお・・・。
 製造業、サービス部門、総合全て市場予想を下回る弱さ&50以下だお。
 米景気はがくっと悪くなりつつあるようだお。

やる夫よりお知らせ:
xmにて入金額倍増ボーナス期間中とのこと

//platform.twitter.com/widgets.js
続きを読む
Source: 稼げるまとめ速報

masakatsu7733:
Related Post