Warning: Undefined variable $custom_header_params in /home/mk05money/money-info-777333.com/public_html/wp-content/themes/houou/functions.php on line 37
【速報】米PPI、小売共に市場予想を下回る、ドル円128円台前半 | サラリーマン力向上まとめサイト
X

【速報】米PPI、小売共に市場予想を下回る、ドル円128円台前半

1: 以下名無しさんに代わりまして管理人がお伝えします 1848/01/24(?)00:00:00 ID:money_soku

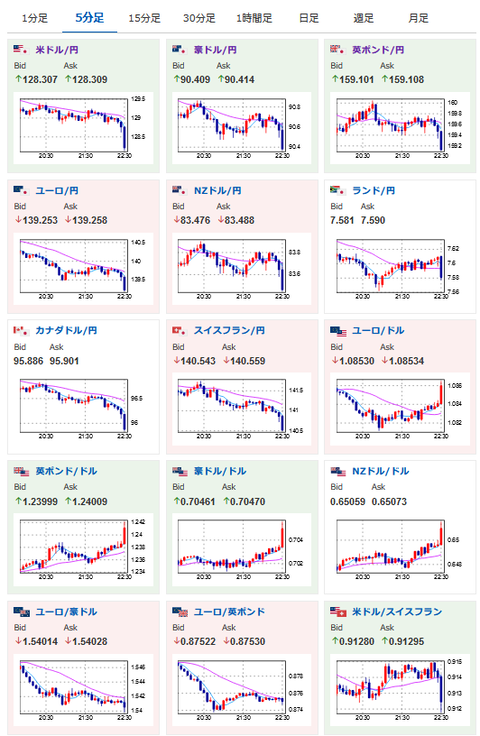
2023年01月18日22時33分取得:

1001: 以下名無しさんに代わりまして管理人がお伝えします 1848/01/24(?)00:00:00 ID:money_soku

 喜んでいいのかどうかはわからないけれど、インフレは順調に収束してきていると感じるお。
 ドル円はさらに円高へ。
 次は23時00分、ボスティック・アトランタ連銀総裁発言だお。

やる夫より:
xmが現在口座開設ボーナスアップ&入金ボーナス増額キャンペーン中みたいだお

続きを読む
Source: 稼げるまとめ速報

masakatsu7733:
Related Post