Warning: Undefined variable $custom_header_params in /home/mk05money/money-info-777333.com/public_html/wp-content/themes/houou/functions.php on line 37
パウエルFRB議長発言でドル過熱に冷や水 債務上限問題も後押し | サラリーマン力向上まとめサイト
X

パウエルFRB議長発言でドル過熱に冷や水 債務上限問題も後押し

1: 以下名無しさんに代わりまして管理人がお伝えします 1848/01/24(?)00:00:00 ID:money_soku

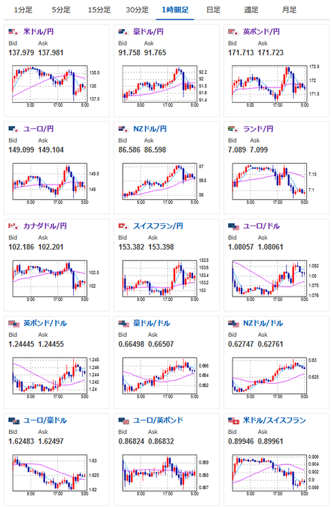
2023年05月20日08時03分取得:

1001: 以下名無しさんに代わりまして管理人がお伝えします 1848/01/24(?)00:00:00 ID:money_soku

 昨日のパウエル氏の発言をざっくりまとめると
「銀行信用状況による引き締めにより金利はそれほど上がらないかもしれない」
 でドル過熱に冷や水だお。
 朝の為替相場記事で懸念していた冷や水を実行してきた形だお。
関連記事:【為替相場】米経済指標も強くリスクオン相場 1ドル139円が射程圏内 クロス円も強い

 その後米債務上限が「何も進展していない」と毎回恒例の引き伸ばし状態。
 こちらもドル安に寄与していると思うお。

 パウエルFRB議長発言前のドル円レートは138.5円あたり、発言により137.4円あたりまで急落だお。
 引けにかけては反発し、138円まで戻したけれど来週上値の重さに影響が出るかもしれないなーと見ているお。
 ただ非常に強い米経済なので、特に関係なく伸びるかもしれず。
 来週市場がオープンしてからの値動きで見ていきたいなと思っているお。

速報twitterリストを作ったのでもしよかったらだお
xmにてトレードキャンペーンも始まったお
関連記事:やる夫の投資情報収集先あれこれ(2023年03月30日update)



☆即納追跡可☆ イギリス 2023 エリザベス2世 ブリタニア 100ポンド 1オンス 地金型金貨 【1枚】 (コインケース付き)

続きを読む
Source: 稼げるまとめ速報

masakatsu7733:
Related Post